ДОМ
О НАС
ПРОДУКЦИЯ
Газификатор
Разделение газа
Охрана окружающей среды
Энергосберегающие технологии
СЛУЧАИ
НОВОСТИ
СВЯЗАТЬСЯ С НАМИ
Газификатор биомассы
4.0 Газификатор биомассы
3.0 Газификатор биомассы
Газификатор угля
Оборудование для производства кислорода
Оборудование для производства азота
Оборудование для производства метана
Оборудование для производства водорода
Оборудование для производства оксида углерода
Оборудование для производства углекислого газа
Переработка твердых отходов
Очистка воды
Обработка дымом
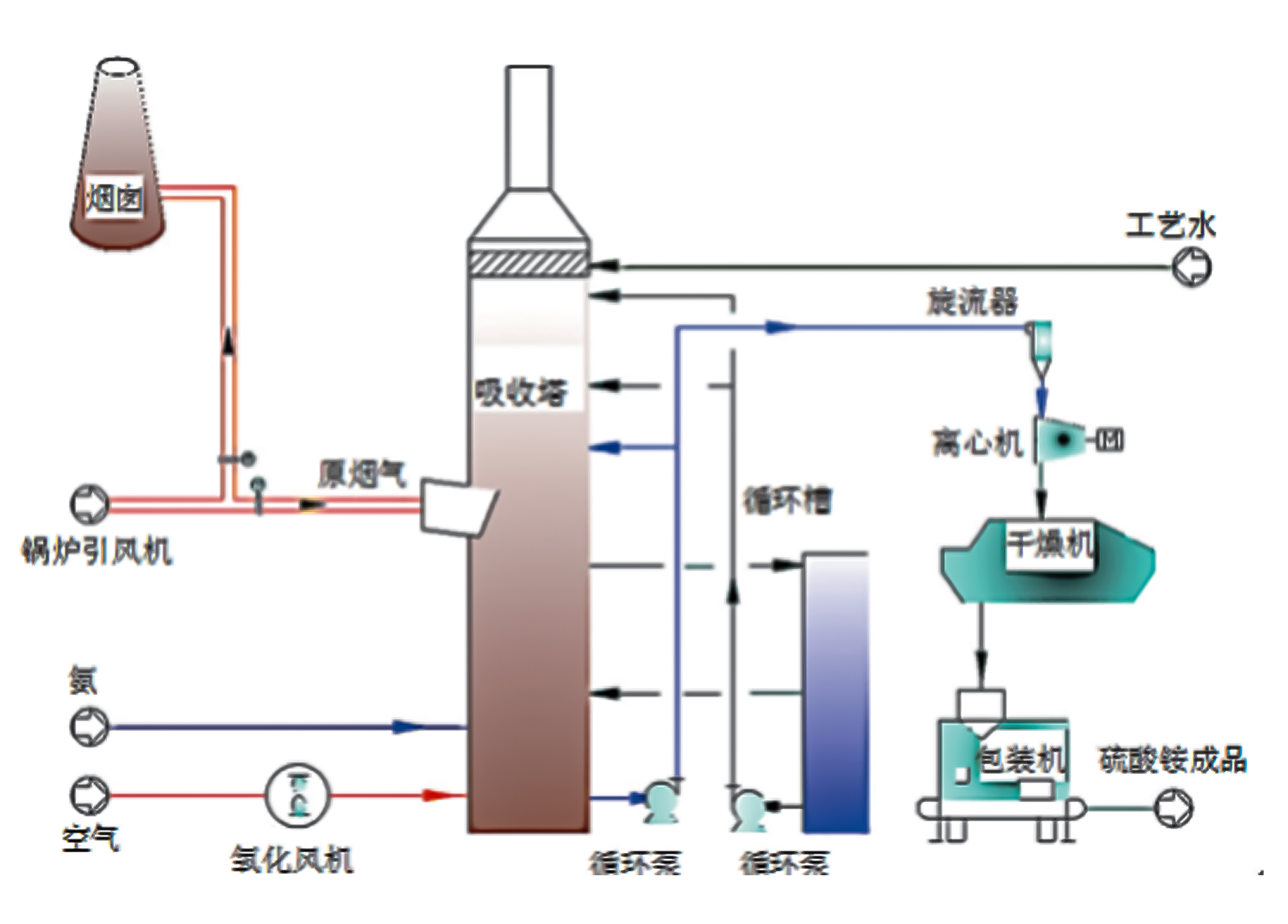
Очистка отходящих газов
Обработка частиц
WhatsApp
Тел.
Э-почта
вершина
What are you lookking for?